( 4 )集成化稳压电路
近年来已有大量集成稳压器产品问世 , 品种很多 , 结构也各不相同 。目前用得较多的有三端集成稳压器 , 有输出正电压的 CW7800 系列和输出负电压的 CW7900 系列等产品 。输出电流从 0.1A ~ 3A , 输出电压有 5V 、 6V 、 9V 、 12V 、 15V 、 18V 、 24V 等多种 。
这种集成稳压器只有三个端子 , 稳压电路的所有部分包括大功率调整管以及保护电路等都已集成在芯片内 。使用时只要加上散热片后接到整流滤波电路后面就行了 。外围元件少 , 稳压精度高 , 工作可靠 , 一般不需调试 。
图 4 ( e )是一个三端稳压器电路 。图中 C 是主滤波电容 , C1 、 C2 是消除寄生振荡的电容 ,VD 是为防止输入短路烧坏集成块而使用的保护二极管 。
五、电源电路读图要点和举例
电源电路是电子电路中比较简单然而却是应用最广的电路 。拿到一张电源电路图时 , 应该:① 先按“整流 — 滤波 — 稳压”的次序把整个电源电路分解开来 , 逐级细细分析 。② 逐级分析时要分清主电路和辅助电路、主要元件和次要元件 , 弄清它们的作用和参数要求等 。例如开关稳压电源中 , 电感电容和续流二极管就是它的关键元件 。③ 因为晶体管有 NPN 和 PNP 型两类 , 某些集成电路要求双电源供电 , 所以一个电源电路往往包括有不同极性不同电压值和好几组输出 。读图时必须分清各组输出电压的数值和极性 。在组装和维 修时也要仔细分清晶体管和电解电容的极性 , 防止出错 。④ 熟悉某些习惯画法和简化画法 。⑤ 最后把整个电源电路从前到后全面综合贯通起来 。这张电源电路图也就读懂了 。
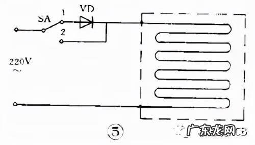
例 1 电热毯控温电路
图 5 是一个电热毯电路 。开关在“ 1 ”的位置是低温档 。220 伏市电经二极管后接到电热毯 , 因为是半波整流 , 电热毯两端所加的是约 100 伏的脉动直流电 , 发热不高 , 所以是保温或低温状态 。开关扳到“ 2 ”的位置 , 220 伏市电直接接到电热毯上 , 所以是高温档 。

文章插图
例 2 高压电子灭蚊蝇器
图 6 是利用倍压整流原理得到小电流直流高压电的灭蚊蝇器 。220 伏交流经过四倍压整流后输出电压可达 1100 伏 , 把这个直流高压加到平行的金属丝网上 。网下放诱饵 , 当苍蝇停在网上时造成短路 , 电容器上的高压通过苍蝇身体放电把蝇击毙 。苍蝇尸体落下后 , 电容器又被 充电 , 电网又恢复高压 。这个高压电网电流很小 , 因此对人无害 。

文章插图
由于昆虫夜间有趋光性 , 因此如在这电网后面放一个 3 瓦荧光灯或小型黑光灯 , 就可以诱杀蚊虫和有害昆虫 。
例 3 实用稳压电源
图 7 是一个实用的稳压电源 。输出电压 3 ~ 9 伏可调 , 输出电流最大 100 毫安 。这个电路就是串联型稳压电源电路 。要注意的是 :① 整流桥的画法和图 2 ( c )不同 , 实际上它就是桥式整流电路 。② 这个电路使用 PNP 型锗管 , 所以输出是负电压 , 正极接地 。③ 用两个普通二极管代替稳压管 。任何二极管的正向压降都是基本不变的 , 因此可用二极管代替稳压管 。2AP 型二极管的正向压降约是 0.3 伏 , 2CP 型约是 0.7 伏 , 2CZ 型约是 1 伏 。图中用了两个 2CZ 二极管作基准电压 。④ 取样电阻是一个电位器 , 所以输出电压是可调的 。
- 雷丁电动d70i是油电混合吗
- 益智玩具制作 益智玩具网站
- 荣威e50纯电动汽车电瓶能用多长时间
- 哪里买纯电动汽车奥迪系列的 奥迪有纯电动汽车吗
- 电动修脚器产品宣传口号
- 增程式电动汽车的优点是什么
- 什么是声波电动牙刷 声波震动牙刷好用吗
- 小轿车年检需要带什么东西 小轿车年检需要带什么
- 全景天窗和电动天窗的区别
- 比亚迪唐有纯电动的么 比亚迪唐纯电动怎么样
特别声明:本站内容均来自网友提供或互联网,仅供参考,请勿用于商业和其他非法用途。如果侵犯了您的权益请与我们联系,我们将在24小时内删除。
